Shelly, fotovoltaik (PV) sistem kullanıcıları için yeni bir Güneş Platformu geliştiriyor. adresindeki son forum gönderisindeşirket, yeni çözümünü daha yaygın bir şekilde kullanıma sunmadan önce beta testi yapacak müşteriler aradığını duyurdu.
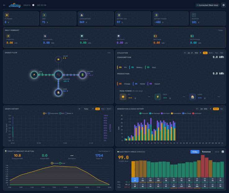
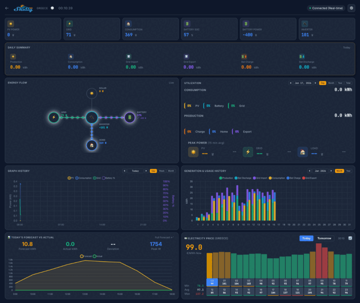
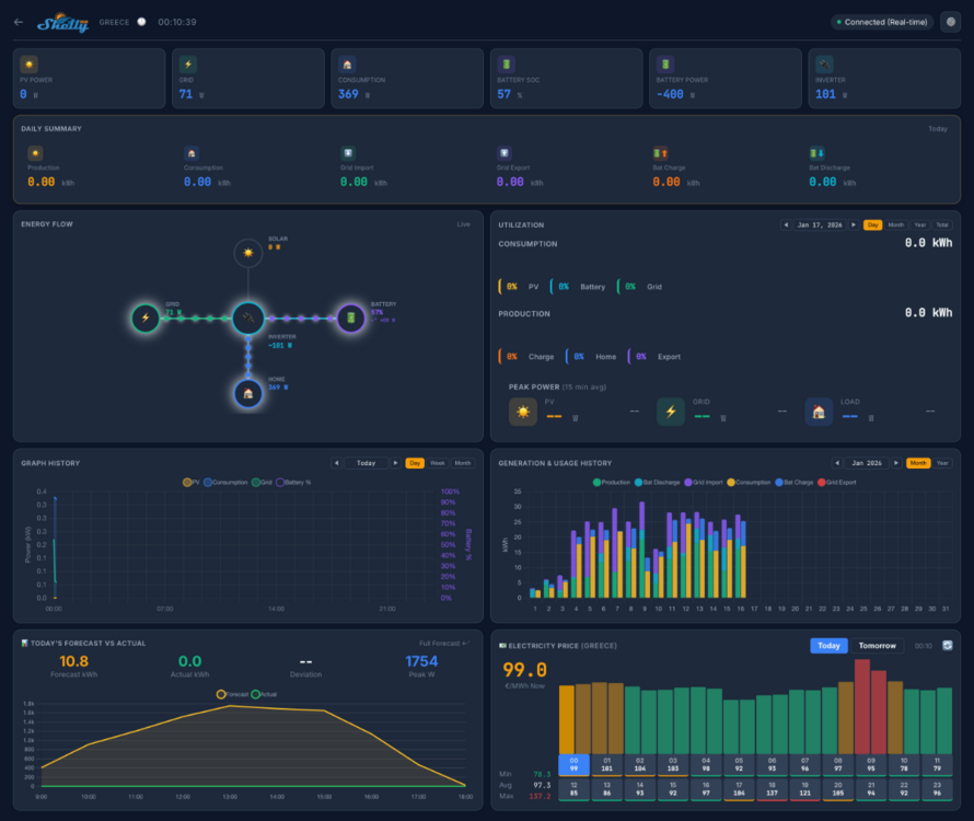
Shelly Solar Platform'un ekran görüntüleri, ev kontrol panelinin PV Gücü, tüketim ve pil gücü gibi temel ölçümleri göstereceğini gösteriyor. Günlük bir özet, bir enerji akış diyagramı ve bir güç tüketimi arka planı da dahil olmak üzere çeşitli görünümler olacaktır. Bunun altında, tarihsel ve tahmini ölçümlerle bağlantılı bir dizi grafik ve çizelgenin yanı sıra tesislerinizin konumunu gösteren bir harita da yer alacak gibi görünüyor.
Shelly Solar Platform beta testine 20 kullanıcı katılacak. En az 10 kW büyüklüğünde en az bir PV tesisine ve ModBus iletişimine sahip en az bir invertöre sahip olmaları gerekmektedir. Ayrıca, test katılımcıları şebekeye en azından bir miktar enerji satmalıdır ve batarya paketi olan sistemler tercih edilir.
Shelly Solar Platform beta testine katılmak için topluluk başlığına yanıt vererek başvurabilirsinizgerekli bilgilerin ayrıntıları adresindeki orijinal gönderide bulunabilir. Başarılı başvuru sahiplerine bir Shelly Pro 3EM(Amazon'da 128,99 $) ve bir ModBus eklentisi gönderilecek ve ayrıca Shelly Solar Platform'a ömür boyu ücretsiz abonelik verilecek. Bu yazının yazıldığı sırada, bu aboneliğin fiyatı ve platformun çıkış tarihi henüz açıklanmamıştı.
Kaynak(lar)
Top 10
» Top 10 Multimedia Notebook listesi
» Top 10 oyun notebooku
» Top 10 bütçeye uygun Ofis/İş Notebook Listesi
» Top 10 Premium Ofis/İş notebookları
» Top 10 Çalışma istasyonu laptopları
» Top 10 Subnotebook listesi
» Top 10 Ultrabooklar
» En iyi 10 dönüştürülebilir modeli
» Seçimi en iyi 10 tablet
» Notebookcheck Top 10 Windows Tabletleri
» Top 10 Subnotebook listesi
» NotebookCheck tarafından incelenen en iyi Notebook ekranları
» Notebookcheck'in 500 Euro altındaki en iyi 10 Notebook listesi
» NotebookCheck tarafından seçilen 300 Euro altındaki en iyi 10 Notebook
» Notebookcheck'in 500 Euro altındaki en iyi 10 Notebook listesi
» Notebookcheck'in Top 10 akıllı telefon listesi
» Notebookcheck'in Top 10 hafif oyun notebookları










